자동 매매 프로그램 맞춤 개발 ㅣ 주식 선물 자동화

"진짜 조금만 더..."

그 조금이 결국
모든 걸 무너뜨렸습니다.

시간을 되돌리고 싶어도
이미 쏟아진 물은 주워 담을 수 없고,

지나간 차트 앞에 남은 건
후회와 자책뿐이었죠.

.
.
.

100번의 성공도
단 한 번의 실패로 무너지는
냉혹한 자본시장.

여러분은 스스로를 지키기 위한
무기를 갖고 계신가요?

₩ 10,000,000

몇 번이나 같은 실수를 반복하셨나요?

그때 손절했더라면, 얼마를 지킬 수 있었나요?

.
.
.

이 시장에서 맨몸으로 버티는 건,
용기가 아니라 무모함입니다.

.
.
.

시장에서 살아남는 사람들에겐
한 가지 공통점이 있습니다.

바로, 원칙적인 매매.

하지만 그건 상위 1%의 세상이죠.

99%의 사람은 원칙을 몰라서가 아니라,
그 순간 지키지 못해서 무너집니다.

.
.
.

그래서 원칙을 사람 대신
실행해줄 프로그램이 필요합니다.

나만의 기법이 있다면

나만의 아이디어가 있다면

매번 동일한 매매를 하고 싶다면

작은 고민이라도 있었다면

어떤 전략이든
프로그램으로 제작해드립니다.

PLUSCOACH_ENGINE_V2.PY

while Market_is_Open:

# 감정 데이터 삭제 (Fear, Greed = 0)

logic.analyze(indicators=["RSI", "Bollinger", "Volume"])

if logic.signal == "BUY_CONFIRMED":

trade.execute_order(lot=optimal_size)

>> Order Placed at 0.001s speed.

_

절대 대충 만들지 않습니다.

상담부터 사후 관리
제작의 모든 과정을
대표가 직접 진행하며
설치까지 도와드립니다.

01

전략 검증

여러분의 전략이 기술적으로 구현 가능한지,
논리적 허점은 없는지 좋은 질문을 통해
개발 단계부터 과정까지 안내해드립니다.

트레이딩뷰 작동 화면
02

꼼꼼한 개발

변동성 시나리오별 테스트, 예외 처리,
실전 환경 시뮬레이션까지 거친 후
백테스팅 결과와 개선 여부를 통해
컨펌 후에 본격적 개발을 착수합니다.

프로그램 매매 실행 화면
03

실전 검수

모의 투자 및 실전 투자에도 정상 작동 되는지
확인 후 고객에게 전달하며, 이후에 사후 관리
통해 개발 오류를 보완해드립니다.

MY PORTFOLIO

키움 증권 자동매매

대형주 시가 추세 추종

국내 주식 시장 전용 자동 매매 엔진입니다.

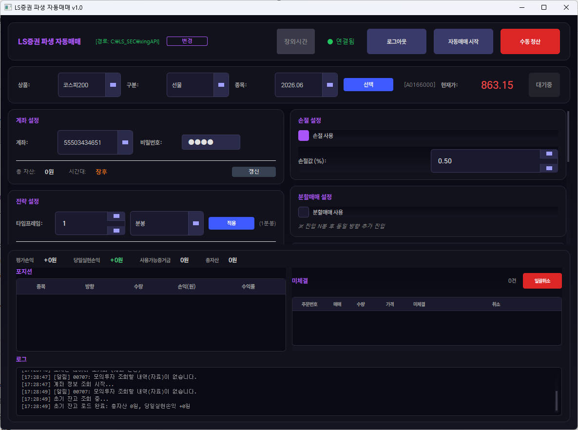
LS 증권 자동매매

골드,데크 크로스 교차 전략

LS증권 API 연동 자동 매매 프로그램입니다.

시가 매매 전략

시가 매매 전략

장 시작 시가 기반 매매 전략입니다.

텔레그램 알림 시스템

텔레그램 진입 신호 프로그램화

전달 받은 신호로 실시간 매매 합니다.

CMF 나스닥 종가 추세 전략

캔들 종가 추세 전략

지표 기반 캔들 종가 추세 추종 전략입니다.

슈퍼트렌드 CMF 자동매매

슈퍼트렌드 CMF 자동매매

슈퍼트렌드와 CMF를 결합한 자동매매 시스템입니다.

CMF MA 지표 매매 타점

MA 지표 매매 타점

MACD 이동평균선 조합 매매 타점 지표입니다.

EMA 200일 이평선 추세 추종 전략

EMA 200일 추세 추종

200일 이동평균선 기반 추세 추종 전략입니다.

거래량 대비 매물대 저항 지표

거래량 매물대 저항 지표

거래량 기반 매물대 저항 분석 지표입니다.

※ 위 포트폴리오는 고객 요청에 의한 제작 및 개발 사례이며, 투자 수익을 보장하지 않습니다.
모든 투자의 책임은 본인에게 있으며, 본 서비스는 자본시장법상 투자자문업에 해당하지 않습니다.

실제 의뢰인 후기

고객 후기 1
고객 후기 2
고객 후기 3
고객 후기 4
플러스코치 고객 후기 4

* 크몽 외주 작업으로 진행된 후기입니다.

돈을 지불한 가치,
그 이상의 혜택을 드립니다

여러분의 사용성과 편의를 위한 다양한 혜택을 드립니다.

혜택 01
커스텀 설정 대시보드

나만의 커스텀 설정
대시보드 무상 구축

"개발자 눈치 보지 말고,
내 마음대로 즉시 수정하세요!"

코드 수정 NO! 전문 지식이 없어도 보기 편한 직관적인 인터페이스를 제공합니다.
마우스 클릭만으로 OK! RSI 기간, 익절/손절 폭 같은 핵심 수치를 개발자에게 매번 요청할 필요 없이 관리자 창에서 직접 변경할 수 있도록 무료로 탑재해 드립니다.
혜택 02
실전 안정화 지원

원격 설치·가이드
실전 안정화 직접 지원

"납품하고 나 몰라라 하는 업체에 지치셨나요? 100% 만족까지 책임집니다."

안정화 기간 보장: 단순히 프로그램만 던져주고 끝내지 않습니다. 실제 시장에서 로직이 오차 없이 돌아가는지 끝까지 지켜보며 최적화 단계를 거칩니다.
의뢰인 만족 최우선: 의뢰인이 "바로 이거다"라고 확신하실 때까지, 현역 트레이더의 마음으로 꼼꼼하게 관리하고 튜닝해 드립니다.
혜택 03
텔레그램 알림

24시간 감시 비서,
실시간 텔레그램 알림

"잠든 사이 기회를 놓칠까 봐 불안해하지 마세요. 모니터 감옥에서 탈출하세요!"

화면 밖의 자유: 더 이상 24시간 차트만 쳐다볼 필요가 없습니다. 설정한 전략이 발동되는 즉시 스마트폰으로 알림을 보내드립니다.
정밀한 데이터 전송: 단순히 진입 신호만 주는 게 아닙니다. 현재 진입의 손익비(Risk/Reward)까지 한눈에 볼 수 있도록 계산하여 전송해 드립니다.
혜택 04
트레이딩뷰 리포트

데이터로 증명하는
트레이딩뷰 전략 리포트

"운에 맡기는 도박은 이제 그만, 숫자로 증명된 투자를 시작하세요."

초고속 시뮬레이션: 수만 번의 과거 매매를 단 몇 초 만에 복기하여 전략의 유효성을 검증합니다.
정밀 분석 리포트 발행: 최근 데이터를 기반으로 산출된 실제 승률과 MDD(최대낙폭) 리포트를 제공합니다. 내 자산을 지킬 수 있는 전략인지 눈으로 직접 확인하고 배포하세요.

의뢰한 프로그램에 따라 혜택 구성은 달라질 수 있습니다.

나만의 무기 제작하기 →

구현 가능한 전략 예시

매매 전략 뿐만 아니라 거래소 간의 헷징, 크롤링, 모든 기능 상담 주셔도 구현 여부 확인해드립니다.

MODULE_01: ENTRY

진입 전략

  • 추세 강도 필터: ADX/DI 크로스를 통한 추세 방향 확정 후 진입
  • 다이버전스 감지: RSI 다이버전스 및 볼린저밴드 돌파/지지 확인
  • 자금 흐름 분석: CMF 연동 스마트머니 분석
  • 멀티 세션: 아시아/런던/뉴욕 세션별 자동 필터링
MODULE_02: EXIT

청산 전략

  • ATR 동적 손절: 변동성 배수 기반 유동적 손절 라인
  • 단계별 트레일링: 수익 구간별 익절가 자동 추격
  • N봉 최저점 익절: 일정 기간 고점/저점 기준 수익 보존
  • 피보나치 청산: 레벨별 지정가 자동 분할 청산
MODULE_03: RISK

자산 보호

  • 동적 랏 사이즈: 리스크 % 기반 주문 수량 자동 계산
  • 쿨다운 관리: 연속 손실 시 시스템 일시 정지
  • 일간/주간 한도: 설정 손실 도달 시 거래 강제 중단
  • 포지션 제한: 동시 포지션 수 제한으로 증거금 보호

24시간 나만을 위한
전략을 자동화시켜보세요.

🔒 보안 안내

작성하신 개인 정보는 상담 외 어떤 목적으로도
사용하지 않으며, 외부에 공유하지 않습니다.

양식 제출 후 하단 카카오톡으로 문의주시면 더 빠르게 상담이 가능합니다.

양식 제출 후 카카오톡으로 문의주시면 더 빠르게 상담이 가능합니다.

카카오톡 문의하기

자주 묻는 질문

네, 가능합니다. 명확한 전략이 있으시면 보다 정밀한 설계가 가능하지만, 없으셔도 상담을 통해 아이디어를 구체화하는 것을 함께 진행합니다. 다만 수익 극대화를 위한 전략 설계와 최적화는 ENTERPRISE 서비스에서 심층적으로 진행됩니다.

상담을 통해 필요한 서비스를 확정한 후 결제가 진행됩니다. 카드결제, 계좌이체 모두 가능하며, 자세한 결제 방법은 상담 시 안내드립니다. 단, 전략 협의 및 프로그램 개발이 시작된 이후에는 환불이 어려우니 상담 단계에서 충분히 확인해주세요.

국내주식, 해외선물 모두 가능합니다. 다만 사용 중인 플랫폼에 따라 구현 가능 범위가 달라질 수 있어, 상담 전 해당 부분을 먼저 확인해드리고 있습니다. 보다 정교한 전략 구현을 원하신다면 MT5 플랫폼을 권장드리며, 처음 사용하시는 분께는 설치부터 세팅까지 직접 안내해드립니다.

프로그램 특성상 실행 중인 기기가 항상 켜져 있어야 합니다. 노트북이나 PC를 24시간 가동하시면 가능하지만, 전력 소모나 관리가 부담되신다면 가상서버(VPS)를 활용하실 수 있습니다. VPS 설치 및 연동은 별도 비용이 발생하며, 필요하신 경우 세팅까지 도와드립니다.

수익률 100% 보장은 불가능합니다. 그렇게 말하는 곳이 있다면 의심하셔야 합니다. 저희는 고객님의 전략을 프로그램으로 구현해드리는 것이기에, 결과는 전략의 완성도와 시장 상황에 따라 달라집니다. ENTERPRISE 서비스를 이용하시면 전략을 정밀하게 분석하고 최적화하는 과정을 함께 진행합니다.